Overview #

Teleinfo Exporter is a simple Prometheus exporter for Linky (French smart electricity meter).
This project is based on Nicolas Bernaerts’ Tasmota Teleinfo module: Github
Features #
- Available in pip and docker versions
- Supports basic auth and TLS
- Complete monitoring of linky metrics
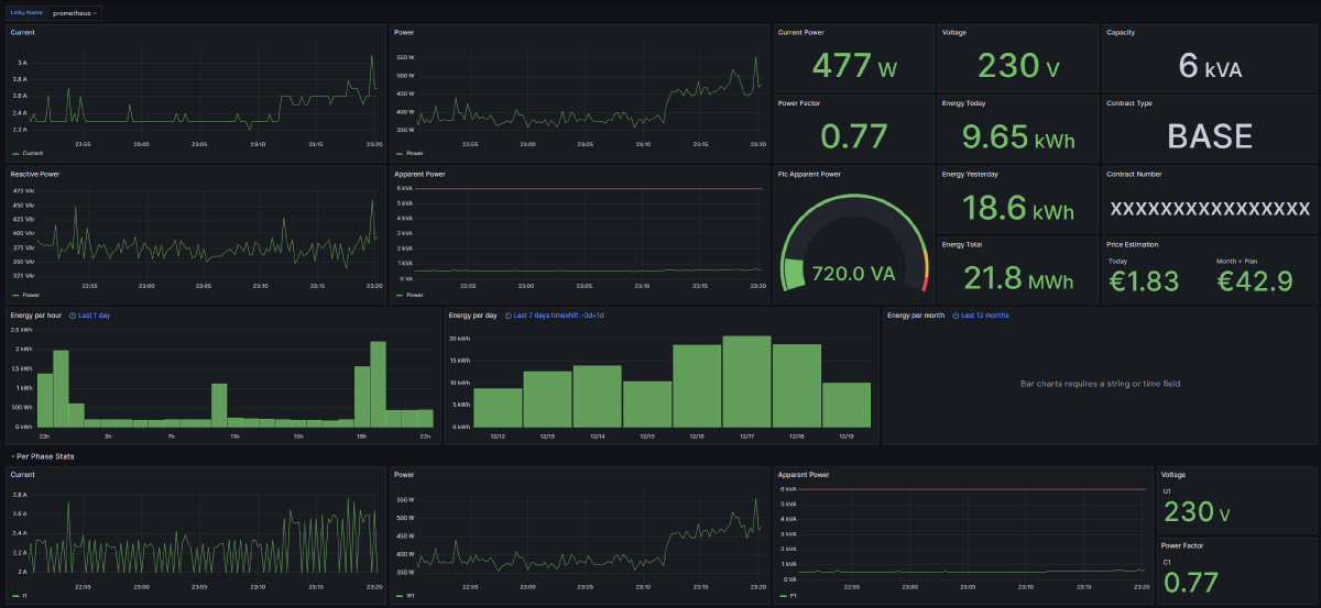
- Grafana Dashboard with:
- Estimation of monthly electricity bill
- Last 24 hours consumption
- Last 7 days consumption
- Last 12 months consumption
- Metrics by current phase
- Energy Today/Yesterday/Total
- Contract Type/Capacity/Number
Installation #
Pip #
python3 -m pip install teleinfo-exporter
teleinfo-exporter --help
Docker #
Minimal Docker compose:
services:
web:
image: ghcr.io/d3vyce/teleinfo-exporter:latest
environment:
- BROKER_HOSTNAME=10.10.0.10
ports:
- 8000:8000
restart: always
Architectures #
| Architecture | Available | Tag |
|---|---|---|
| x86-64 | ✅ | amd64-<version tag> |
| arm64 | ✅ | arm64-<version tag> |
Version Tags #
| Tag | Available | Description |
|---|---|---|
| latest | ✅ | Latest version |
Variables #
| Argument | Variable | Description | Default |
|---|---|---|---|
--http_port |
-e HTTP_PORT |
HTTP Port | 8000 |
--auth_user |
-e AUTH_USER |
Basic Auth User | |
--auth_hash |
-e AUTH_HASH |
Basic Auth Hash | |
--http_cert |
-e HTTP_CERT |
HTTP Certificate | |
--http_key |
-e HTTP_KEY |
HTTP Key | |
--broker_host |
-e BROKER_HOST |
MQTT Host | |
--broker_port |
-e BROKER_PORT |
MQTT Port | 1883 |
--broker_user |
-e BROKER_USER |
MQTT User | |
--broker_password |
-e BROKER_PASSWORD |
MQTT Password | |
--broker_topic |
-e BROKER_TOPIC |
Teleinfo Topic | teleinfo/tele/SENSOR |
Configuration #
HTTP Authentication #
To generate the password hash use the following command:
htpasswd -bnBC 10 "" PASSWORD | tr -d ':'
Prometheus #
Config example:
scrape_configs:
- job_name: 'Teleinfo'
scheme: https
tls_config:
ca_file: teleinfo.crt
basic_auth:
username: USER
password: PASSWORD
static_configs:
- targets:
- 192.168.1.2:8000